Wie führe ich eine Abstimmung in einer ETV durch?
Bei jedem TOP, welcher nicht als Notiz angelegt ist, kann eine Abstimmung durchgeführt werden.
1. Gehen Sie auf den Reiter TOP und klicken Sie im entsprechenden TOP auf Abstimmung starten und bestätigen Sie den Start der Abstimmung.

-
Sie können bei Bedarf den Teilnehmerkreis einschränken, zum Beispiel wenn nur eine Untergemeinschaft abstimmen soll.
Diese Teilnehmerkreise sind identisch mit den Abrechnungsgruppen. Um weitere Teilnehmerkreise zu erstellen, können Sie also neue Abrechnungsgruppen im Objekt ergänzen.
Sie können außerdem weitere Einstellungen zur nötigen Mehrheit vornehmen.

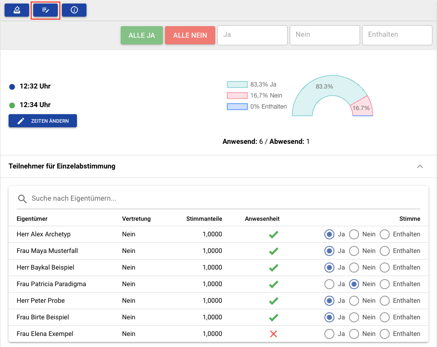
3. Geben Sie die Stimmen an. Sie können die Button Alle Ja oder Alle Nein einmal nutzen und dann einzelne Stimmen ändern. Klappen Sie dazu die Teilnehmerliste unten aus- hier können Sie auch die Anwesenheit einzelner Eigentümer ändern, falls jemand verspätet hinzukommt oder geht.

Alternativ können Sie anstatt einer Einzelabstimmung auch eine Massenabstimmung durchführen, indem Sie die Stimmen in die entsprechenden Felder eintragen.
- Klicken Sie auf Beenden, um die Abstimmung zu schließen.
Wann werden Eigentümer in den TOPs automatisch als anwesend oder abwesend markiert?
Diese Informationen werden immer aus dem vorherigen TOP übernommen!
Beispiel:
Ein Eigentümer ist während TOP1 anwesend, verlässt die Versammlung danach aber.
Bei TOP2 wird nun also manuell eingestellt, dass der Eigentümer abwesend ist.
Ab TOP3 wird der Eigentümer automatisch als abwesend vermerkt, weil das System diese Information aus TOP2 zieht.
Sollte der Eigentümer später wieder dazu stoßen, kann er im entsprechenden TOP wieder auf "anwesend" gestellt werden.
Bei Bedarf können Sie nach Abschluss der Abstimmung diese noch einmal bearbeiten, um z.B. Fehler zu korrigieren.

Sie können aus den Abstimmungen Beschlüsse generieren und auch den Beschlusstext für das Protokoll anpassen.

Wenn Beschlüsse generiert werden, können Sie im selben Schritt To-dos für diese Beschlüsse erstellen.
Sie können außerdem in jedem TOP To-dos für die ETV erstellen, indem Sie auf den rechten lila Button unter "Beschlüsse generieren" klicken.
Der Unterschied ist, dass das To-do bei Verwendung des lila Buttons mit der ETV selbst verknüpft wird.
Beim Erstellen über den Beschluss wird dieser zusätzlich mit dem To-do verknüpft.
